Blog
Практичні статті та гайди про embedded розробку, IoT, та DIY електроніку.

Mar 11, 2026
Text Convert & Repair Studio
Universal text conversion and mojibake repair — UTF-8, UTF-16, CP1251, CP1252, KOI8-R/U, CP866, ISO-8859-x, Base64, HEX, …

Mar 11, 2026
Lilka — як Open Source ігрова консоль об'єднала українську embedded-спільноту
Від навчального інструменту до 1500+ консолей по всій Україні — історія розвитку open-source проєкту Lilka.

Feb 21, 2025
Що таке AWS та з чим його їдять?
Що таке AWS? (Для початківців) Ми звикли працювати з пристроями, якими можна безпосередньо керувати: натискати княпочки, …

Nov 7, 2024
STM32 calculator

Jul 26, 2024
Дебаг Serial порта(сніфінг)
Сніфінг/дебаг serial данних в ШИНДУС(може навіть в linux).

Jun 26, 2024
Робимо з клона майже оригінал (stlinkv2)
Гарний інструмент коштує дорого.

May 12, 2024
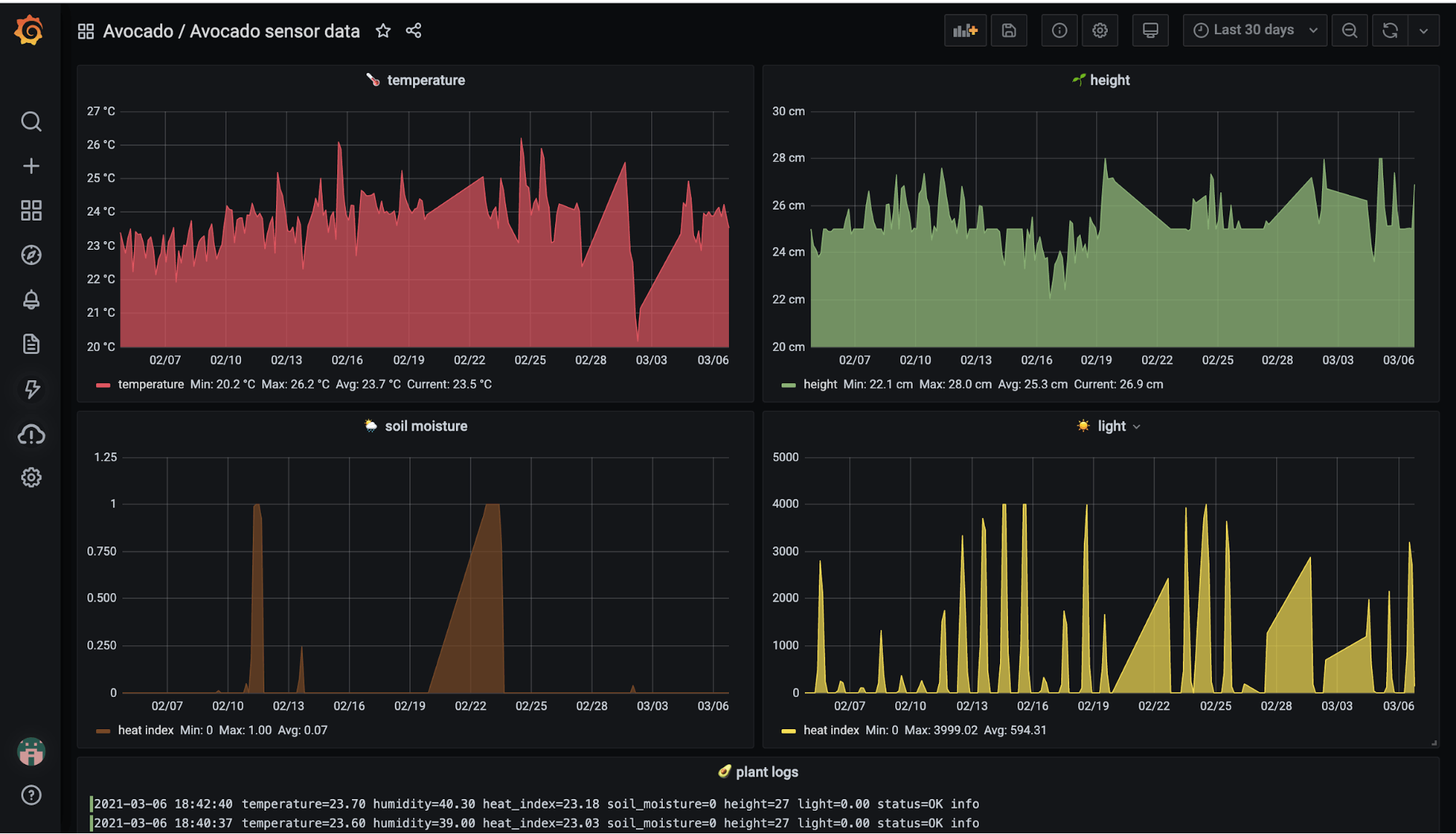
Grafana Ploter
Красиві графіки в grafana.